Zingbox
Design Systems, Product Design
Client
Years
Zingbox, Inc.
2016–2019
Problem Statement
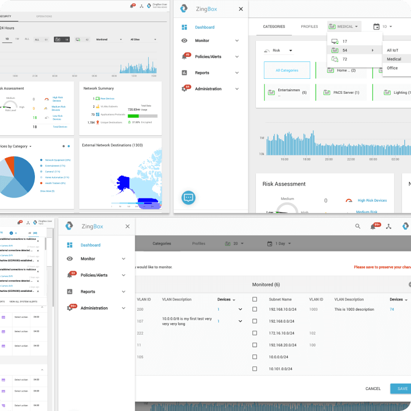
The initial MVP utilized open-source templates and Material UI. To distinguish Zingbox from competitors and better represent its developed state, a distinctive design and style were necessary. Fast iteration cycles required flexible, scalable design patterns.
Audience
Primary personas of the Zingbox product included CISOs, network admins, and security operations. Users of the design system included a small group of product designers and the engineering team.
Role
As the first designer in the company, I established a comprehensive design system that included dark and light themes, color palette, typography, iconography, and components. I helped recruit another designer and intern with whom I collaborated on several product features. I also spearheaded the brand identity redesign and redefined the visual vocabulary across all product and marketing touchpoints. I directly collaborated with engineering and product leadership.
Themes
Dark and light ui themes were created for improved presentation across newer and legacy environments, such as older projectors in brightly lit rooms.
Colors
I designed the primary and secondary sets of colors, establishing data visualization patterns while maintaining accessibility requirements.
Typography
Softer, rounded fonts were chosen to evoke a friendlier, approachable product. This carried into the brand refresh for a cohesive visual language across product and marketing.
Iconography
I designed custom iconography for device types, risk and threat levels, and standard ui controls.
Components
I built flexible and modular components that could adapt to different user contexts and dashboards.
Outcomes
Zingbox was successfully acquired by Palo Alto Networks. The Zingbox Design System was leveraged into the Palo Design System, and created a foundation for the design team’s growth post-acquisition. In hindsight, I learned to balance flexibility with consistency, while staying nimble in a fast-paced startup environment.







